Hay una pregunta que hacemos a casi todos los gestores de ecommerce que nos encontramos, sin importar el tamaño de su tienda ni si llevan 2 años o 12 vendiendo en Magento:
¿Sabes qué producto de tu catálogo ha tenido más devoluciones en los últimos 6 meses?
La respuesta más habitual no es "sí" ni "no". Es un silencio breve, seguido de algo como: "Tendría que mirar en... creo que lo podría sacar de... en realidad tendría que pedírselo al técnico".
Y eso, para un negocio que lleva años acumulando datos de ventas, clientes y productos, es una oportunidad perdida enorme.
El problema no es Magento. Es lo que Magento no te cuenta.
Magento es una plataforma potente. Gestiona catálogos complejos, múltiples websites, inventario multi-almacén, reglas de precios con decenas de condiciones... Es una máquina seria.
Pero sus informes nativos no están pensados para gestores de negocio. Están pensados para que el sistema funcione. El módulo de informes de Magento es funcional, pero si alguna vez has intentado obtener algo mínimamente específico — ventas de una colección concreta comparadas con el mismo periodo del año pasado, por ejemplo — sabrás que o bien no llega, o bien tarda varios minutos en cargar, o bien tienes que exportar a CSV y empezar a trabajar en Excel.
Excel. En 2025. Con decenas de miles de referencias.
No es culpa tuya ni del técnico que implantó Magento. Es que la analítica de negocio no era parte del diseño original. Magento fue construido para vender, no para explicarte por qué vendes.
La trampa del "ya tenemos Google Analytics"
Cuando planteamos este problema, la respuesta más frecuente es: "Nosotros ya tenemos Google Analytics".
GA es una herramienta fantástica para lo que hace: medir el comportamiento de los usuarios en la web, el tráfico de las campañas, las tasas de conversión del funnel. Eso es valioso. Pero hay cosas que GA no sabe y nunca sabrá:
- Qué productos tienes en stock ahora mismo y cuáles están a punto de romperse.
- Qué referencias llevan 6 meses sin vender una sola unidad.
- Qué cupón ha generado más descuento total sin mejorar el ticket medio.
- Cuántos de tus clientes de hace 2 años han vuelto a comprar — y cuántos se han ido para siempre.
- Cuál es la tasa de devolución real de esa colección que acaba de salir.
Eso no es tráfico. Es negocio. Y para entender el negocio necesitas los datos del negocio, no los del navegador.

¿Y si usamos un BI?
La segunda respuesta más frecuente: "Hemos pensado en usar Power BI".
Power BI, Tableau, Looker… son herramientas extraordinarias. El problema es el punto de partida: para que funcionen correctamente con Magento necesitan que alguien modele los datos. Y modelar la estructura de Magento — con su sistema EAV de atributos, sus productos configurables con variantes simples, su inventario MSI con múltiples fuentes — es un proyecto de semanas, no de días, que requiere a alguien que entienda tanto de BI como de Magento a nivel interno.
La mayoría de equipos no tienen ese perfil. Y los que lo contratan suelen descubrir que el modelo hay que mantenerlo cada vez que Magento cambia algo.
No es imposible. Pero tampoco es barato ni rápido.
Lo que descubrimos construyendo herramientas para tiendas Magento
Después de años implantando y manteniendo tiendas Magento para clientes de muy distinto tamaño, vimos que el problema era siempre el mismo: los datos estaban ahí, en la base de datos, perfectamente registrados. El cuello de botella era el acceso. Cada consulta pasaba por un técnico, cada informe era un proyecto pequeño, cada decisión tardaba más de lo que debería.
Así que decidimos construir algo específico para resolverlo. No un plugin genérico. No un conector para BI. Algo que entendiera Magento desde dentro — EAV, configurables, MSI, multi-website — y que cualquier persona del equipo pudiera usar sin necesitar a nadie técnico.
El resultado es Xmetria.

Qué cambia en el día a día
Lo más interesante de implantar Xmetria en una tienda no son los dashboards en sí. Es lo que pasa después. El tipo de preguntas que el equipo empieza a hacerse (y a responder) cambia completamente.
Algunas cosas concretas que hemos visto en clientes reales:
- El equipo de compras detecta, por primera vez, que el 18% del catálogo activo no ha generado ninguna venta en los últimos 90 días. Eso es inmovilizado de stock que nadie había cuantificado.
- Marketing descubre que uno de sus cupones estrella genera mucho uso pero reduce el ticket medio un 22%. Deciden reformular la mecánica.
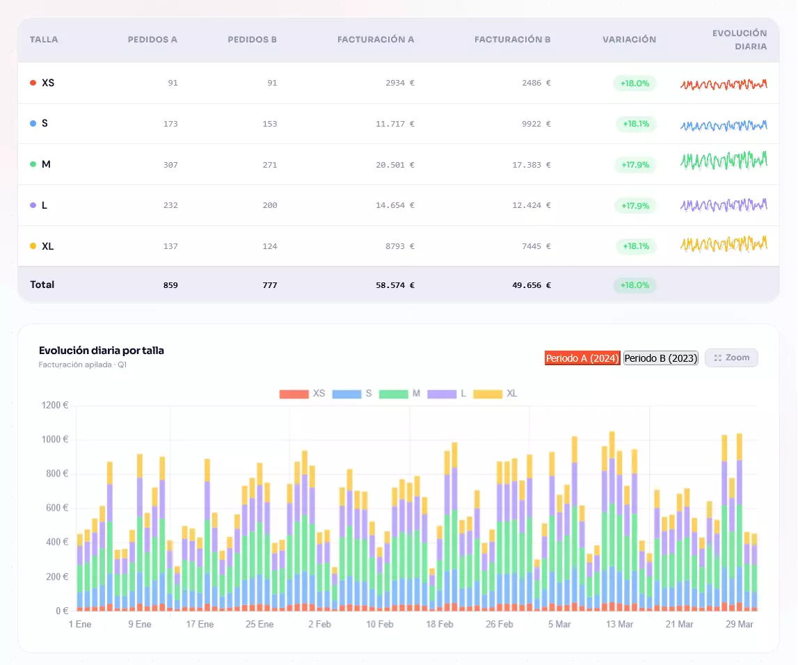
- Dirección puede ver en 30 segundos cómo han evolucionado las ventas netas en cada website, comparando contra el mismo mes del año anterior, sin pedir nada a nadie.
- El responsable de logística consulta cada mañana qué referencias están por debajo del umbral de stock en cada almacén físico, ordenadas por velocidad de venta.
Ninguna de estas cosas requería tecnología que no existiera antes. Solo hacía falta ponerla en el sitio correcto.
Una cosa que nos pregunta todo el mundo
"¿Esto no recargará la base de datos de Magento?"
No. Esta es exactamente la pregunta que más nos alegra recibir, porque refleja un miedo muy legítimo. Hemos visto tiendas que dejaron de funcionar por culpa de una query analítica mal optimizada en producción.
Xmetria funciona de forma totalmente independiente. Sincroniza los datos de tu Magento en su propia base de datos, en un servidor separado, y todas las consultas analíticas ocurren ahí. Tu Magento en producción no nota la diferencia. La sincronización usa un módulo que exporta datos mediante streams directos, no consultas pesadas a la API. Un catálogo de 80.000 productos se importa en unos 3 minutos.
¿Te suena familiar alguna de estas situaciones?
Si alguna de estas frases resuena contigo, probablemente Xmetria tenga algo que ofrecerte:
- "Para ese dato tendría que pedírselo al técnico."
- "Lo saco de un export de Magento y lo cruzo en Excel."
- "No tenemos muy claro cuáles son los productos que más se devuelven."
- "Comparar este mes con el año pasado es un lío."
- "No sabemos cuánto stock real nos queda para cada almacén."
- "No tengo muy claro qué referencias hace falta reponer, vemos lo que se va vendiendo y más o menos..."
- "Los informes de Magento van muy lentos cuando los abrimos."
Si reconoces más de una, es una señal bastante clara de que los datos de tu tienda están trabajando por debajo de su potencial.
El siguiente paso
No hace falta una decisión grande. Si tienes curiosidad sobre cómo funcionaría Xmetria con los datos reales de tu tienda, escríbenos. Lo más habitual es que hagamos una primera llamada para entender cómo está montado tu Magento y qué módulos te serían más útiles — sin compromiso.
Los datos ya los tienes. Solo falta una forma mejor de leerlos.